Menu
Documentationbreadcrumb arrow breadcrumb arrow Grafana Alloybreadcrumb arrow Tutorialsbreadcrumb arrow Logs and relabeling basics

Logs and relabeling basics in Grafana Alloy

This tutorial covers some basic metric relabeling, and shows you how to send logs to Loki.

Before you begin

To complete this tutorial:

Relabel metrics

Now that you have built a basic pipeline and scraped some metrics, you can use the prometheus.relabel component to relabel metrics.

Add a prometheus.relabel component to your pipeline

The prometheus.relabel component allows you to perform Prometheus relabeling on metrics and is similar to the relabel_configs section of a Prometheus scrape configuration.

Add a prometheus.relabel component to a basic pipeline and add labels.

alloy
prometheus.exporter.unix "localhost" { }

prometheus.scrape "default" {
    scrape_interval = "10s"

    targets    = prometheus.exporter.unix.localhost.targets
    forward_to = [
        prometheus.relabel.example.receiver,
    ]
}

prometheus.relabel "example" {
    forward_to = [
        prometheus.remote_write.local_prom.receiver,
    ]

    rule {
        action       = "replace"
        target_label = "os"
        replacement  = constants.os
    }
}

prometheus.remote_write "local_prom" {
    endpoint {
        url = "http://localhost:9090/api/v1/write"
    }
}

You have created the following pipeline:

Diagram of pipeline that scrapes prometheus.exporter.unix, relabels the metrics, and remote_writes them

This pipeline has a prometheus.relabel component that has a single rule. This rule has the replace action, which replaces the value of the os label with a special value: constants.os. This value is a special constant that’s replaced with the OS of the host Alloy is running on. You can see the other available constants in the constants documentation. This example has one rule block, but you can have as many as you want. Each rule block is applied in order.

Note

Multiple keep rules are applied sequentially. If a target fails the first keep, it’s dropped immediately, so two separate keep rules act like a logical AND. To implement OR logic across multiple criteria, you can combine them in one rule using multiple source_labels and a compound regular expression.

The following example demonstrates how you can implement OR in one rule:

alloy
rule {
 source_labels = ["__meta_kubernetes_pod_annotation_A", "__meta_kubernetes_pod_label_B"]
 regex         = "(true;.*|.*;true)"
 action        = "keep"
}

If you run Alloy and navigate to http://localhost:3000/explore, you can see the os label on the metrics. Try querying for node_context_switches_total and look at the labels.

Relabeling uses the same rules as Prometheus. You can always refer to the prometheus.relabel rule-block documentation for a full list of available options.

Note

You can forward multiple components to one prometheus.relabel component. This allows you to apply the same relabeling rules to multiple pipelines.

Warning

There is an issue commonly faced when relabeling and using labels that start with __ (double underscore). These labels are considered internal and are dropped before relabeling rules from a prometheus.relabel component are applied. If you would like to keep or act on these kinds of labels, use a discovery.relabel component.

Send logs to Loki

Now that you’ve created components and chained them together, you can collect some logs and send them to Loki.

Find and collect the logs

You can use the local.file_match component to perform file discovery, the loki.source.file to collect the logs, and the loki.write component to send the logs to Loki.

Before doing this, make sure you have a log file to scrape. You can use the echo command to create a file with some log content.

Bash
mkdir -p /tmp/alloy-logs
echo "This is a log line" > /tmp/alloy-logs/log.log

Now that you have a log file, you can create a pipeline to scrape it.

alloy
local.file_match "tmplogs" {
    path_targets = [{"__path__" = "/tmp/alloy-logs/*.log"}]
}

loki.source.file "local_files" {
    targets    = local.file_match.tmplogs.targets
    forward_to = [loki.write.local_loki.receiver]
}

loki.write "local_loki" {
    endpoint {
        url = "http://localhost:3100/loki/api/v1/push"
    }
}

The rough flow of this pipeline is:

Diagram of pipeline that collects logs from /tmp/alloy-logs and writes them to a local Loki instance

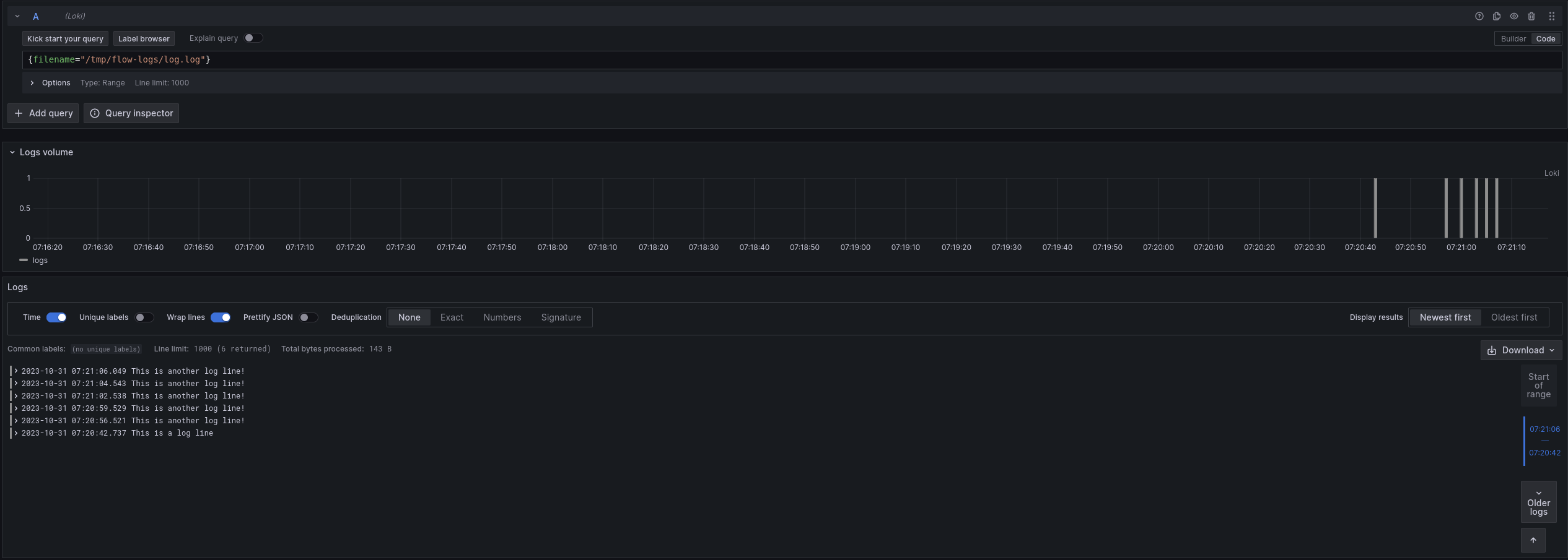
If you navigate to http://localhost:3000/explore and switch the data source to Loki, you can query for {filename="/tmp/alloy-logs/log.log"} and see the log line you created earlier. Try running the following command to add more logs to the file.

Bash
echo "This is another log line!" >> /tmp/alloy-logs/log.log

If you re-execute the query, you can see the new log lines.

Grafana Explore view of example log lines

If you are curious how Alloy keeps track of where it’s in a log file, you can look at data-alloy/loki.source.file.local_files/positions.yml. If you delete this file, Alloy starts reading from the beginning of the file again, which is why keeping the Alloy’s data directory in a persistent location is desirable.

Exercise

The following exercise guides you through adding a label to the logs, and filtering the results.

Add a Label to Logs

This exercise has two parts, and builds on the previous example. Start by adding an os label (just like the Prometheus example) to all of the logs you collect.

Modify the following snippet to add the label os with the value of the os constant.

alloy
local.file_match "tmplogs" {
    path_targets = [{"__path__" = "/tmp/alloy-logs/*.log"}]
}

loki.source.file "local_files" {
    targets    = local.file_match.tmplogs.targets
    forward_to = [loki.write.local_loki.receiver]
}

loki.write "local_loki" {
    endpoint {
        url = "http://localhost:3100/loki/api/v1/push"
    }
}

Tip

You can use the loki.relabel component to relabel and add labels, just like you can with the prometheus.relabel component.

Run Alloy and execute the following:

Bash
echo 'level=info msg="INFO: This is an info level log!"' >> /tmp/alloy-logs/log.log
echo 'level=warn msg="WARN: This is a warn level log!"' >> /tmp/alloy-logs/log.log
echo 'level=debug msg="DEBUG: This is a debug level log!"' >> /tmp/alloy-logs/log.log

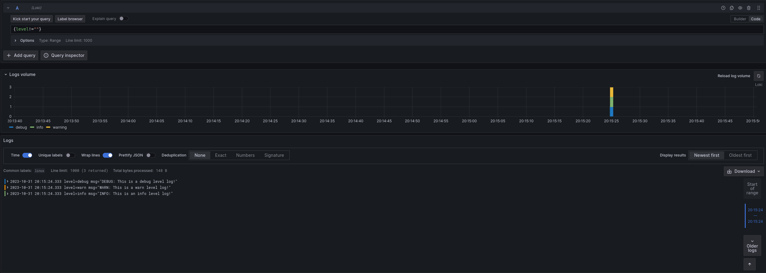
Navigate to http://localhost:3000/explore and switch the data source to Loki. Try querying for {filename="/tmp/alloy-logs/log.log"} and see if you can find the new label.

Now that you have added new labels, you can also filter on them. Try querying for {os!=""}. You should only see the lines you added in the previous step.

Extract and add a Label from Logs

Note

This exercise is more challenging than the previous one. If you are having trouble, skip it and move to the next section, which covers some of the concepts used here. You can always come back to this exercise later.

This exercise builds on the previous one, though it’s more involved.

Assume you want to extract the level from the logs and add it as a label. As a starting point, look at loki.process. This component allows you to perform processing on logs, including extracting values from log contents.

Try modifying your configuration from the previous section to extract the level from the logs and add it as a label. If needed, you can find a solution to the previous exercise at the end of the previous section.

Tip

The stage.logfmt and stage.labels blocks for loki.process may be helpful.

Run Alloy and execute the following:

Bash
echo 'level=info msg="INFO: This is an info level log!"' >> /tmp/alloy-logs/log.log
echo 'level=warn msg="WARN: This is a warn level log!"' >> /tmp/alloy-logs/log.log
echo 'level=debug msg="DEBUG: This is a debug level log!"' >> /tmp/alloy-logs/log.log

Navigate to http://localhost:3000/explore and switch the data source to Loki. Try querying for {level!=""} to see the new labels in action.

Grafana Explore view of example log lines, now with the extracted 'level' label

Finish up and next steps

You have learned the concepts of components, attributes, and expressions. You have also seen how to use some standard library components to collect metrics and logs. In the next tutorial, you learn more about how to use the loki.process component to extract values from logs and use them.